2021年8月16日,浙江移动联合麒麟软件、华为、亚信等合作伙伴成功打造操作系统及服务器全信创解决方案,完成客户中心、业务大厅等核心系统往信创操作系统及信创服务器无感知迁移,在电信行业内首次完成基于麒麟操作系统在运营商核心系统投产。CentOS是当前最主流的服务器开源操作系统,但是CentOS后续会逐步停止演进,其中CentOS8将在2021年底停止更新,CentOS7将在2024年6月30日停止更新。对此,浙江移动积极投入自主创新操作系统生产落地实践,于2021年7月27日召开操作系统替换项目启动会,以消除CentOS停服后的风险。浙江移动IT架构近些年完成了微服务化、容器化、前店后厂、双平面的改造,存在多种技术组合,为充分验证自主创新操作系统对现有架构的兼容性,本次试点在应用方面选择了前台业务大厅系统和中台客户中心系统,在容器云方面选择了Mesos集群和K8S集群,在服务器方面选择了X86服务器和华为鲲鹏服务器。
本次试点,为了减少操作系统迁移对业务的感知,项目组在DCOS底层增加了银河麒麟操作系统的容器集群,同时基于浙江移动前期打造的多架构镜像能力,将应用重新发布至自主创新操作系统集群,实现应用在双平面的统一构建、统一编排、统一调度和统一运行。

双平面能力架构
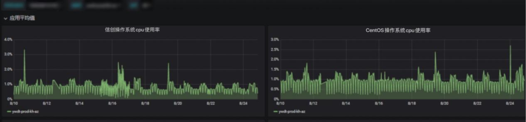
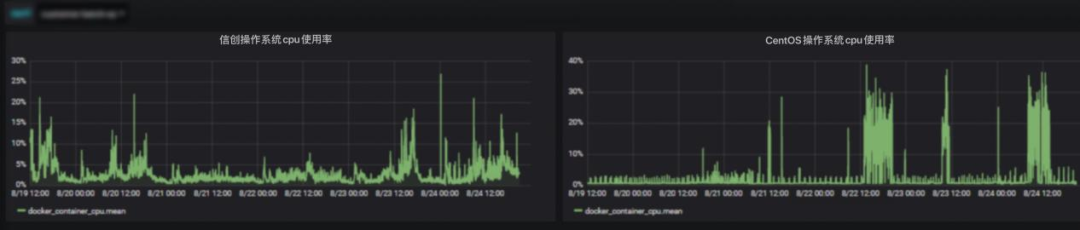
容器化部署:通过容器化技术特性,屏蔽底层操作系统差异,对同CPU架构模式下的运行环境完成应用无缝对接迁移,无需代码改造;统一发布:通过AD平台实现业务在自主创新集群和原有集群的双平面统一发布,不增加发布的工作量;双平面支撑:通过容器云平台纳管多集群能力,实现业务在自主创新集群和原有集群的双平面统一运行;引流切换:当单个平面业务出现异常时,快速通过负载隔离异常平面,同时紧急扩容另一平面业务实例,承载全量业务,确保业务不受影响;实施效果:本次迁移工作完成后,正值一年一度的校园营销活动正式展开。经过一个星期的跟踪,迁移后的系统运行稳定,验证了自主创新操作系统能够满足运营商核心系统使用要求。



openEuler:是兼容CentOS的国内主流开源操作系统之一,相较CentOS对核内关键功能如进程调度、内存管理、IO读写进行了深度优化,同时在核外构筑了容器iSula、虚拟化StraitVirt、机密计算SecGear、毕昇JDK等特性。银河麒麟:是国内openEuler的主要商业发行版,兼容CentOS的技术路线,相较CentOS增加了同源支持多架构CPU、内核热补丁、KABI驱动兼容机制、iSula轻量级容器、A-Tune系统性能优化引擎等特性,并通过等保四级《GB/T 20272》认证。
本次CentOS替换工作的顺利完成,验证了信创操作系统及信创服务器解决方案可以在运营商核心场景下替代国外主流产品,并可以快速实现规模化推广,同时为浙江公司推广自主创新操作系统积累了宝贵经验。未来,浙江移动将进一步按集团公司试点安排,完成更多自主创新技术验证,助力集团加快实现IT系统全面自主创新。